Aggregations.io (Actions)

Real time metrics using your analytics data

  • Add real-time observability to your product using your existing analytics events.

  • Don't worry about conforming to a schema or transforming & pre-aggregating data.

  • Simple & flexible ingestion, filtering & aggregations without learning a new complex query language. 

  • Use our free Grafana plugin to visualize and set up alerting for your aggregations.

  • Feed real time insights back into your product by utilizing our metrics API.

  • Whether you're collecting events from a game, website, mobile app or backend service

  • Events can be aggregated in real time with Aggregations.io.

Aggregations.io (Actions)

How Aggregations.io Works

Aggregations.io is built to be simple.  

1) Set up data ingestion

You tell us how your JSON is structured:

  • Array of objects? 

  • Object with an array property? 

  • Newline deliminated JSON objects?

You can optionally define a property containing a timestamp to use, or simply use the time of ingest.

2) Define your filters & aggregations

  • Define a filter, using JPath specifying which events you care about. 

  • Choose your interval, from 30 seconds to 1000 years, to aggregate on. You can always roll up into a larger interval (like hourly to daily to weekly to monthly).

  • Add up to 10 groupings, based on any property within the event payload. 

  • Add up to 10 aggregations. Each aggregation has:

    • Sub-filter to further narrow the events considered.

    • Calculation(s) - Avg, Min, Max, Sum, Count, Approx Distinct Count or Percentiles

    • Calculated field - using JPath, define which property on your payload the calculation(s) should be performed on.

3) Visualize, Alert & Retrieve Results

You can use the free Grafana Plugin to set up dashboards, variables and alerts. 

If you prefer to roll your own visualization, or want to retrieve results to feed back into your product or service - you can use the Aggregations.io Metrics API as well. 

Have a different visualization tool you want to use? Let us know!

Building a new filter & associated aggregations is simple.
Building a new filter & associated aggregations is simple.
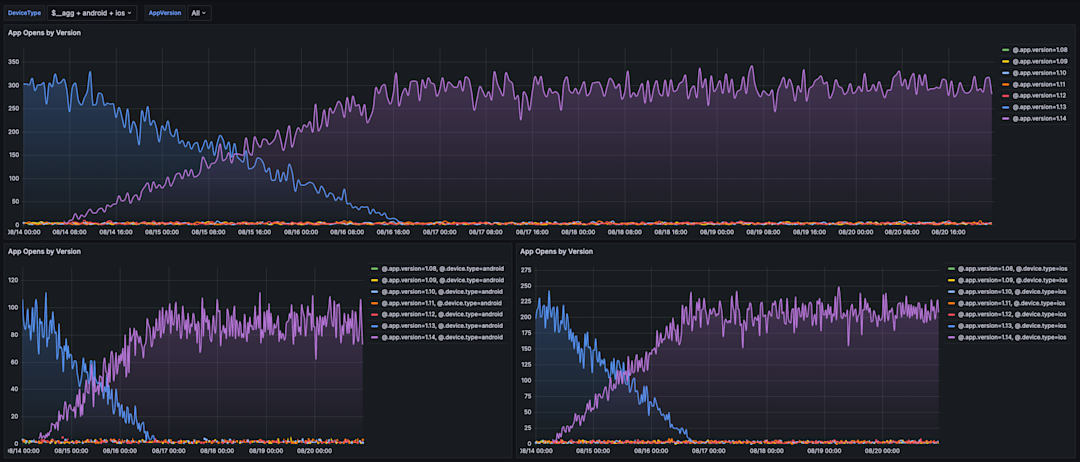
Utilize the free Aggregations.io Grafana plugin for visualizing your results and setting up alerts.
Utilize the free Aggregations.io Grafana plugin for visualizing your results and setting up alerts.
The Aggregations.io Grafana plugin provides powerful control for grouping, filtering and rolling up your metrics.
The Aggregations.io Grafana plugin provides powerful control for grouping, filtering and rolling up your metrics.
Aggregations.io (Actions)

Get more out of Aggregations.io with Segment

Setting up Aggregations.io to ingest data from Segment is easy.

  1. Set up your Aggregations.io account

  2. Ensure you set up an ingest with "Array of JSON Objects" as the format

  3. [Recommended] Create a Segment-specific Write-Only API key

  4. Set up the destination in your Segment workspace

Similar integrations

View all integrations

Integrate Aggregations.io (Actions) with Segment

Segment makes it easy to set up Aggregations.io (Actions).